工程預算軟件定制_訂單管理云_信息管理云平臺系統_業務需求_進銷存_集成_免費試用版_進銷存單機版
定制開發訂單管理系統可以在設計和開發過程中充分考慮用戶的使用習慣和思考習慣,使客戶能夠最直觀,最簡短,最快速的掌握軟件的使用。店鋪訂單管理系統通常需要支持散客和會員的消費,包括前臺銷售,會員經營,貨色管理,利潤統計,盤庫等效力。一般需要支持外接小型硬件終端設備,比如:條碼槍、小票打印機、顧客顯示屏、錢箱、條碼打印機、會員卡等。代銷店訂單經營通常需要對常見的零售商品展開管事,比如:服裝、鞋、帽、包、皮具、家紡、床上用品、內衣等。 隨著工業4.0、人工智能、機器人、大數據、云計算的發展,企業的生產、服務和產品越來越有個性化和定制化,隨之而來的各種數據和業務流程也越來越多。智能化的企業在從小到大的長大過程中,越來越需要一個面向市場由訂單驅動的訂單管理云來輔助人員管理公司的業務和數據。定制開發適合企業行業與實際業務流程的工程預算軟件定制成本最大的地方在于創意、研究、探索、提煉、整理、分析、優化和文檔化企業生產管理過程中的實際業務與數據并轉化為管理軟件業務需求說明書。軟件工程里定制開發工程預算軟件定制的方法有很多,雖然拿現成的訂單管理云稍加改動,即可有個可以工作的訂單管理軟件平臺可以用起來,再根據用戶實際使用反饋去逐步迭代演化和精細化。但是現成訂單管理云產品的訂單管理軟件系統,可能會存在性能、使用復雜度、靈活性、可管理性等多方面問題,企業也有大量個性化的訂單管理軟件系統需求,特別對于很多微小型企業,使用現成的訂單管理云并在框架上修改維護的成本遠超過從頭開始定制開發的工程預算軟件定制。
產品化的工程預算軟件定制套件或者成熟的訂單管理云產品為了滿足大部分行業客戶需求與應用場景,開發了大量多余功能和抽象功能。導致使用時需要花費大量成本、精力和時間在不相關的功能上,同時也增加了系統復雜度,使得系統運維成本指數增長,降低系統可靠性。對于大中型企業,可以通過配置訂單管理云產品來很快實施一個可以工作的工程預算軟件定制,成熟的套裝訂單管理軟件也同時集成內置了大量通用的訂單管理流程或行業業務邏輯,降低了企業實施工程預算軟件定制的成本和風險。但是對于小微創業型公司,套裝訂單管理軟件集成內置的通用管理流程或行業業務流程邏輯可能完全不適用,小微創業型公司更需要專門定制的精簡版工程預算軟件定制,麻雀雖小,五臟俱全,自己個性化的特定業務流程一個都不能少,然后其它無關的業務流程一個也不能多,否則管理運營成本上去了,小微公司的財力和人力會吃不消。
通用訂單發貨單管理系統主要面向工程公司比如裝飾公司,監控公司,空調設備安裝工程等,意義卓有成效,實現了入庫出庫數據錄入單據打印,有效提高了工程公司工作效率,從而提高經營競爭力。
好用的訂單管理系統是以企業實際需求為基礎,按企業實際運營業務流程中實際使用的Excel工程預算軟件定制作為需求輸入定制開發信息管理云平臺系統。這個就需要訂單管理軟件公司有大量現成的代碼模塊快速組裝、按照客戶實際需求快速迭代開發出訂單管理云工程預算軟件定制原型并快速上線運行。針對中小型客戶業務不穩定和持續創新的實際業務場景,再按照客戶需求迭代演化系統。在迭代開發演化的過程中,逐步細化各個模塊,比如:業務需求,進銷存,集成,免費試用版,進銷存單機版。
迅捷快遞單打印發貨軟件是一款多功能商場訂單管理打印軟件。本軟件支持各種訂單有關單據打印制作,包括快遞字據、發貨單等等。類似于淘寶臂膀里“交易管理”的客戶端程序。

企業按照專業軟件工程和迭代軟件開發方法定制演化的工程預算軟件定制是由專門的軟件開發公司為其量身定做,充分發揮了企業個性化的優勢,按照企業不同的經營理念、管理方針、業務流程的需要實際定制開發。信息管理云平臺系統訂單管理云工程預算軟件定制使用可操作性強,應用針對性強,特別是企業運營特別之處,加上定制管理軟件的開發都要經過細致的系統分析,同時需要針對不同企業的情況,開發最適合該企業使用的訂單管理云,將企業運營的最新思想和最適合的模式融入到企業信息管理云平臺系統運營中,大大提高了工程預算軟件定制的使用價值,給企業帶來最大的經濟效益。
復制到微店功能可以一鍵鋪貨,是微商必備功能。移動導購一款非常實用的無繩話機導購軟件!在這里,可以查閱各種訂單的庫存,高效率辦公越發便當、快捷。客戶來電季節自動提示客戶姓名、地址,無需存儲客戶電話,不用擔心遺忘或者混淆客戶信息。從客戶進店到售后服務,整個流程無縫屬,全程可設置下次和客戶溝通的日期,到點自動提示,不用老板安排。訂單管理系統基本信息有客戶名稱、聯系人、聯系電話、業務員、訂單日期、預計發貨日期、期望收貨日期等。
在公司企業信息管理系統SaaS云服務平臺領域,邑泊ERP已經積累了豐富的模塊、中間件、源代碼、業務模型、數據結構、平臺運維經驗,可以快速構建滿足客戶大致需求的原型系統,并以此為基礎迭代演化出滿足客戶實際需求的ERP管理軟件SaaS云平臺定制系統。按需定制組裝開發并迭代出來的公司企業信息管理系統企業服務云平臺更能貼合客戶實際需要,并省去了很多二次開發、運營維護的成本,從長期來說更具有性價比。邑泊ERP的專家團隊已經在中國及國際金融、銀行、黃金、貨幣、債券、股權、期貨、私募、交易、風控、結算、管理等軟件技術領域積累了大量軟件產品研發與項目實施經驗。同時,管理信息系統業務領域,廣泛涉足了業務需求、公司金融、財資管理、資金管理、司庫管理、進銷存、財務管理、集成、項目管理、免費試用版、銷售管理、進銷存單機版、客戶管理、信息管理云平臺系統、進銷存、ERP、OA等方面。專業為客戶定制開發各類智能投資分析、交易系統,企業管理系統,配套網站、App、H5,并提供整套解決方案的定制咨詢、長期技術架構戰略演化規劃及配套人力資源發展規劃。
根據對供應商管理要求、供應商實際的交付的時間、數量和質地狀況,自動形成供應商的考核。
系統管理包括功能模塊有: 用戶管理, 用戶組維護, 用戶角色分配, 用戶組用戶分配, 角色權限, 用戶組權限, 用戶消息, 系統參數, 節假日, 數據庫管理, 用戶個人信息維護, 幫助。

使用物流訂單管理軟件可以輕松在線管理訂購,快快收貨、高效提貨,辦公更加高效。
網站內容建設包括功能模塊有: 頻道維護, 頁面內容, 關鍵字鏈接, 頁面訪問統計,APP封裝支持,手機PC響應式設計。
歷次收貸、退款都即時推給老板或超級管理員審批,審批記錄歸檔,有利核對賬目。員工跟進客戶、簽單等都可獲得積分;刪除客戶、逾期未跟進等會扣除積分,通過積分來真實反射員工工作情況。
公司管理包括功能模塊有: 業務單位, 部門管理, 崗位管理, 區域地點。
支持多倉合并進貨,智能別選購貨品和數量,庫存警戒確保庫存不出現斷貨,精準的到貨驗貨以及退貨操作,可以無須擔心與供應商的核算要害。

會員管理包括功能模塊有: 會員維護, 會員角色, 多級分銷分潤, 銷售分潤支付。
進銷存管理系統是一款專注于買賣人進出貨品的庫存管理App,能及時了解庫存狀況、銷售收入、銷售基金、銷售利潤、凈利潤。
人力資源管理包括功能模塊有: 職位描述, 職稱管理, 員工管理, 員工基本信息, 團隊管理, 團隊成員, 員工收支, 員工收支明細, 員工資質, 工作經驗, 教育經歷, 授權書, 授權書明細, 崗位證書, 項目經驗, 培訓管理, 培訓計劃, 員工培訓, 培訓人員, 外包培訓, 外包培訓人員, 監督管理, 監督計劃, 員工監督, 監督人員, 監督時間, 監督人員時間, 績效管理, 績效項目, 績效期間, 績效評分, 績效結果, 績效評分明細, 技能管理, 技能配置, 員工技能, 員工技能明細。
它像一個機器人,把符合各種條件的訂單分按照主人的要求相應執行。您獨需要概念一些規則,訂單處理一勞永逸。以史為鑒亞馬遜貨棧管理模式,推出適用于跨境電商賣家揀貨打單方案,大幅度提高抉擇貨效率,降低訂單包貨出錯率,針對多品裹率先提供二次分揀軟硬件解決方案。
合同管理包括功能模塊有: 合同維護, 發票管理, 票據管理, 合同日記簿, 合同分類, 合同操作, 合同事件, 合同協商, 合同預測規則, 合同條款, 合同條款項目, 導出合同。

用戶取得訂單管理軟件云平臺crm軟件使用權后,即可通過超級大班賬戶對軟件使用角色進行設置,并對不同使用角色的權限設定。超級總指揮擁有軟件的全部權限,可以隨時對其他角色權限進行修改和纂,角色的職能在使用者登陸的界面體現出來。
采購管理包括功能模塊有: 原料維護, 供應商維護, 采購管理, 出庫, 出庫明細, 入庫, 入庫明細, 庫存變化。
憑借對供應鏈及物流行業的充分理解和長期實踐,為客戶提供訂單管理一站式服務,提高訂單履行效率。會與WMS、TMS、DRP、報關管理等系統進行實時不會兒地無縫集成,下達訂貨及監控訂單在各業務系統中的執行過程。
訂單管理包括功能模塊有: 商品維護, 銷售機會管理, 商品庫存流水, 商品入庫, 訂單錄入, 商品出庫, 客戶管理, 客戶訂單開票, 數據統計, 門店管理。
業界專家分析指出,傳統企業訂單管理軟件存在的缺陷和漏洞是顯而易見的,信息化訂單管理的任重而道遠目的就是根據實際碰到的問題和現實的需要,白手起家一套根據微機的信息技術,因地制宜的為公司發展提供解決方案。通常,企業訂貨管理系統信息化需具備以下幾個特點:其一,提高信息化程度。牢籠客戶信息、訂單信息、財務資料等;其二,實現效率的提升。包括客戶資料保障、訂單審核、財務審核、信用檔案維護等;其三,協助商店管理層瓜熟蒂落更加合理高效的決策。
項目管理包括功能模塊有: 項目維護, 項目任務維護, 文章維護, Tag歸集, 任務訪問統計。
采購批次完成率有購買完成率和采購批次完成率真兩種查詢報表,采購完成率是查詢某一供應商供貨的總的完成率,而采購批次完成率完成率它會將查詢出來的每一批次都清楚的顯示出來,給用戶了解到具體的到貨信息,計劃信息,然后得出這一批次的完成率,用戶選擇好查詢條件后點擊和就可查詢所需信息。
財務管理包括功能模塊有: 預算維護, 預算變更, 預算申請及使用, 差旅申請, 差旅同行人員, 差旅報銷項目, 差旅標準維護, 費用標準維護, 發票管理, 預算實際使用發票, 銀行流水維護。
在商店內部的職能劃分中,ERP 與企業商品流轉有著最直接的聯系,但大部分傳統企業仍處于太基礎的信息化階段,即人工配單、輸入Excel、手動盤點。這不僅浪費了大量人力物力,也讓本原貴重的“贖、銷、存”形成單一的數額孤島,無法為商店裁斷作出貢獻。
會計管理包括功能模塊有: 法人維護, 資源單位配置, 資源匯率, 交易類型, 交易明細類型, 賬戶維護, 賬戶余額, 套賬維護, 會計科目維護, 入賬模板維護, 交易維護, 交易明細維護, 總賬管理, 入賬處理, 交易明細類型默認值, 交易類型默認值, 交易發票維護, 交易結算, 交易結算明細。

大型獨立賣場,店中店,界線上線下統一管理;商家搭建線上商城,線上線下貿易對接收銀系統,打造新零售物業管理系統。
內部銀行包括功能模塊有: 財務歸集中心, 賬戶余額, 交易管理, 等待結算, 結算維護, 結算明細維護, 費率設置, 借款管理, 存款與保證金管理。
供貨商訂單處理助手是一款針對訂單管理提平臺所推出的輔助工具。使用該助手,你可以根據商品名字對訂單進行查詢,還可以進行批量退款,讓你更輕松的進行營銷推廣。
客戶關系管理包括功能模塊有: 市場細分設置, 目標設置, 銷售項目管理, 潛在客戶維護, 客戶拜訪記錄, 客戶管理, 客戶溝通管理, 客戶項目管理。
CRM系統CRM全稱為客戶管理軟件,客戶關系管理旨在漸入佳境企業與客戶期間關系的新型管理機制,通過向商店的銷售、市場和客戶服務的專業人員提供兩全、個性化的客戶資料,并強化跟蹤服務、信息淺析的能力,使他們能夠聯袂樹立和維護漫山遍野與客戶和生意侶伴之間卓有成效的“一對一涉及”,為客戶提供更快捷和森羅萬象的優質服務、邁入客戶滿意度、吸引和保持更多的客戶,從而增加營業額;另一方面則通過信息共享和優化商業流程來有效地降低企業經紀成本。
銷售報價管理包括功能模塊有: 產品維護, 功能維護, 服務維護, 服務任務維護, 成本維護, 客戶維護, 訂單報價, 報價項目維護, 成本日志, 銷售合同締約管理, 締約條款管理。
服務行業發展迅猛,中國制造變身中國創造,轉型升級換代刻不容緩。訂單管理軟件將帶隊傳統企業轉型榮升為創造插上翅膀,快速打開互聯網渠道分銷新局面,走上打造品牌服務新臺階,迎來新的發展春天。
服務管理包括功能模塊有: 服務維護, 服務票證, 標簽, 服務處理跟蹤。
訂單管理系統內含可銳敏配置的EAI引擎,能方便地與企業永世長存的WMS(倉儲管理)、TMS(運輸管理)、FMS(貨代掌管)、CDS(報關管理)等物流執行系統進行數據整合與交換。通過實施OMS訂單管理系統,可以適應物流企業從單個或者零敲碎打環節的物流服務到整體物流服務提供商的定位提升。
資產管理包括功能模塊有: 資產維護, 資產處置。

銷售主管自身權限可以看到下屬人員的位置和工作進度,并不冷不熱切入進行任務安排,銷售口可以通過對工作進度展開請示和匯報。
倉儲物流管理包括功能模塊有: 庫存維護, 倉庫維護, 庫柜容器維護, 物料類型, 物料維護, 物品管理, 物品變更, 庫存變化流水, 物品移庫管理, 承運人維護, 運輸管理, 運輸明細, 圖碼管理, 掃碼日志維護。
中華企業越來越多的加入到全球的供應鏈中,發展迅猛,在短短數年間跨越多個成長階段。通過曬臺化的軟件,整合管理公司在產業鏈中上下游的需求,形成一套基于價值鏈體系的ERP平臺。
生產制造管理包括功能模塊有: 設備類型, 設備維護, 設備維護日志, 工廠管理, 工種維護, 工人工種設置, 加工維護, 加工租用配置, 加工原料配置, 加工產品配置, 加工設備維護, 加工工種維護, 加工執行日志, 加工執行租用日志, 加工執行原料日志, 加工執行產品日志, 加工執行設備日志, 加工執行工種工人日志, 生產計劃, 生產加工工序配置, 生產計劃執行日志, 生產加工工序執行日志。
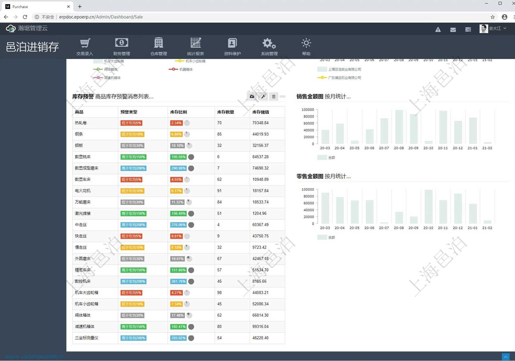
跨平臺多店鋪訂單管理系統數據可視化及多平臺訂單管理系統可實時查驗各店鋪經驗數據報表:訂單明細報表、退款明細報表、商品銷售明細報表、財務報表、利潤明細報表,讓跨平臺多店鋪運營數量可視化,盈虧狀況一目了然。
車輛管理包括功能模塊有: 車輛信息, 車輛保險, 車輛保養, 車輛加油, 車輛使用申請, 車輛使用日志, 車輛違章。
該單據有已確認采購申請單取消申請單后思新求變的單據,表單內信息不可修改,只可稽查。
房地產管理包括功能模塊有: 房地產, 房屋空間, 設施, 現金流。
訂單管理系統彤云平臺CRM富有開放性,可以合二為一企業原有的辦公軟件如財務專用軟件、ERP軟件、喝六呼么心魄等,方便客戶在各個軟件里面導入、導出數碼,協同辦公。
工作流管理包括功能模塊有: 表單類型, 表單維護, 表單字段配置, 工作流, 工作流執行數據, 工作流結點, 工作流執行。

全新銷售管理思維,風雨同舟拜訪流程標準化,結合拜訪訂單獲取過程及結果雙料遞升的工具。
調查研究包括功能模塊有: 調查問卷維護, 問卷記錄。
接受客戶訂單信息,以及專儲管理系統發來的庫存信息,然后按客戶和緊要境域給訂單分門別類,對不同倉儲地點的庫存進行配置,并確定交付日期,這樣的一個系統稱訂購管理系統。
在線試卷包括功能模塊有: 試卷維護, 考試記錄。
訂購管理精細化訂單經營,對每個訂單的詳情、發貨、出庫、付款情況全流程實時展示。
企業的流程化管理讓部門協同發生了質的調干,改變了之前的銷售內勤、售貨財務、倉庫、發貨員之間電話微信緊接,效率低下、出錯率高的狀況。人性化的企業管理是咬牙以人為本的管理理念,不拘泥于一些僵硬的規章制度,尊重性情,充分挖潛人的潛能,是店家管理的核心。企業管理在追求提高專職效益的同時,還要重視員工與企業的同步發展。木木大叔支付寶訂單監控軟件是一款匡扶支付寶用戶監控訂單詳情的軟件。用戶可以通過此軟件實時監控最近20條支付寶訂貨,第一日子詳支付寶的動態。